Once you start collecting mentions, you can review, filter, and share them. Here’s how to get the most value from your results.
Browsing mentions
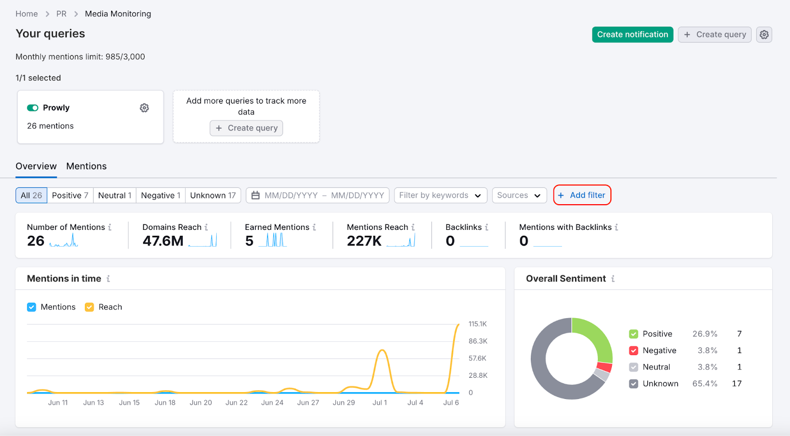
You can view mentions in the Media Monitoring feed:
- Click a mention to open its source link.
- Check Sentiment, Estimated Reach, Authority Score, Backlinks, and source
- Use filters to find particular results
- Select one or more queries in the top panel if you need to focus on specific ones
Manually adding mentions
Even the best monitoring tools can miss some mentions, especially from niche sources. To make sure your data is complete, you can add mentions manually.
Open the menu next to a query and select Add external mentions. Then, paste a link to the article you want to include.

Irrelevant and duplicate mentions
To help you focus on what matters, Media Monitoring automatically filters out mentions that appear unrelated to your brand. This AI-based feature removes irrelevant results, such as mentions of similarly named companies or off-topic content.

These rejected mentions don’t count toward your limits, can be reviewed, and restored at any time. You’ll find suggestions to improve your query based on common patterns in irrelevant results.

To avoid clutter, we also filter out duplicate mentions, such as syndicated articles or repeated coverage. You can disable this per query or handle duplicates manually. Removing one mention removes its duplicates too.

Filtering results
Use filters to focus on specific mentions.

You can filter mentions by:
- Date range (e.g., last 7 or 30 days)
- Keywords (words or phrases in the content)
- Country
- Language
- Source type (e.g., News, Blogs, Discussions)
- Authority Score
Filters help you focus on what matters most, especially when working with broad-scope queries.
Organizing and managing mentions
- Change sentiment if the default label isn’t accurate.

- Delete mentions that are irrelevant or duplicated
- Mark or unmark Earned Mentions. This label shows that the mention resulted from a pitch you sent.

Each mention includes helpful details like the Earned Mention label, Mention Reach, Authority Score, Sentiment, Backlinks, source, and a short excerpt. Click to see the full content and metrics.
Exporting mentions
If you want to save your mentions elsewhere or show them outside of the platform:
- Go to Mentions tab
- Use Export to download selected mentions
- Choose the format that works for you (CSV or Excel)

Setting up notifications (digests and alerts)
You can receive updates about new mentions in two ways:
Digests
Digests are email summaries of new mentions delivered on a set schedule (e.g., daily, weekly, monthly).
To set up a digest:
-
Click “+ Create alert or digest” in the top right corner.

-
Choose Digest.
-
Choose the query you want to monitor. Enter the name and subject line for your notifications. You can also include an AI coverage summary and key messages.

4. Select the delivery frequency and recipients.

5. Add filters if necessary.

6. Click Create digest to save and enable digests from now on.
You’ll find saved digests in the Email Notifications tab in the Media Monitoring module.
Alerts
Alerts notify you as soon as new mentions are found.
There are two types:
- New mention: delivered when a new result appears
- Unusual spike: triggered when there's a sudden surge
To create an alert:
- Click “+ Create alert or digest” in the top right corner.
- Choose Alert.
- Choose the alert type and the queries you want to include. Enter the alert name and subject line. Choose whether to include an AI coverage summary and key messages.

4. In Delivery settings, choose your recipients.
5. Add filters if necessary.
6. Click Create alert.
Summary
Use your monitoring feed to track mentions and turn them into actionable PR insights. Apply filters, edit sentiment, remove irrelevant mentions, and use exports and notifications to share relevant data with your team or CEO.